Cardano (ADA) is a public blockchain platform designed to enable secure value transfer, smart contract execution, and decentralized governance. Developed through a research-driven engineering approach, it operates as a proof-of-stake (PoS) network focused on long-term sustainability, formal security guarantees, and broad stakeholder participation.
This article provides an overview of the Cardano protocol in January 2026, examining Cardano’s consensus mechanism, staking model, smart contract framework, and governance structure, alongside its principal strengths and commonly cited critiques.
What Cardano is trying to solve
Founded by Charles Hoskinson, Cardano reflects a research-driven design philosophy, emphasizing formal verification and decentralized participation while navigating the common trade-offs faced by general-purpose blockchains.
Decentralization: Broad, permissionless participation that limits concentrated control and promotes network resilience.
Security: Resistance to attacks, failures, and unintended behavior at both the protocol and application levels.
Scalability: The ability to support high transaction throughput, low costs, and a usable experience at global scale.
Cardano’s design philosophy emphasizes a deliberate, research-driven approach to managing these trade-offs.
Methodology: Peer-reviewed research, formal analysis, and staged upgrades are used to reduce protocol risk.
Supporter perspective: This approach is seen as lowering the likelihood of critical flaws or systemic failures.
Critic perspective: The same caution is often viewed as slowing feature delivery, ecosystem growth, and market adoption compared with faster-iterating platforms.
Consensus: Ouroboros Proof of Stake
Cardano’s base-layer consensus is called Ouroboros. In proof of stake, block production is performed by validators selected based on stake rather than computational work. Some other key points include:
Time structure: The protocol divides time into epochs, which are further segmented into smaller units called slots.
Slot leadership: In each slot, a leader is selected to produce a block.
Stake-weighted selection: Participants controlling more stake have a higher probability of being chosen as slot leader, while cryptographic randomness ensures unpredictability and resistance to manipulation.
Cardano’s consensus design is closely coupled with its:
Delegation model: ADA holders are not required to run validator infrastructure themselves and can delegate stake without transferring custody.
Stake pools: Block production is handled by professional and community-operated stake pools that maintain network infrastructure.
Participation goal: This structure aims to broaden network participation while preserving reliability, performance, and security.
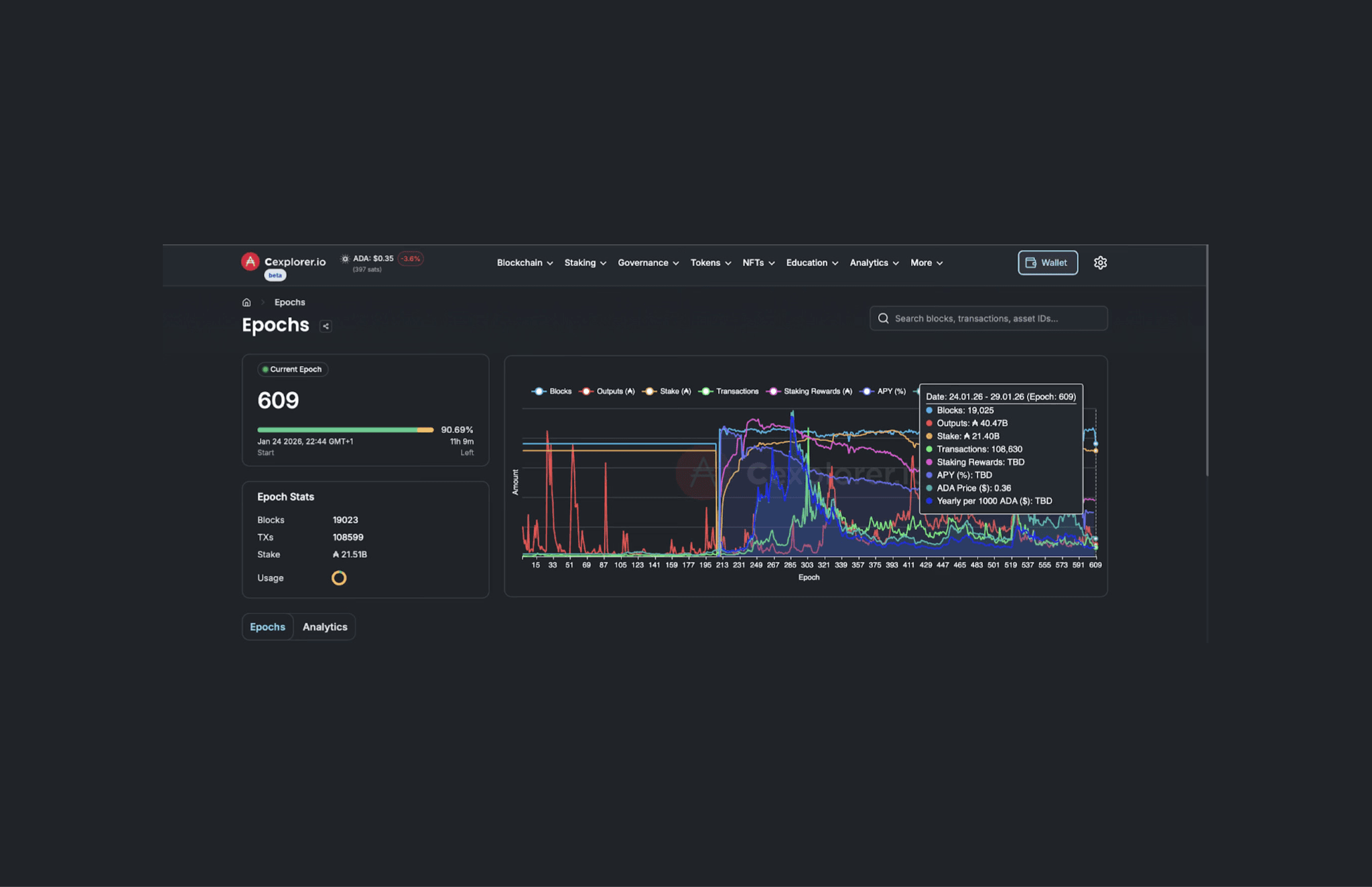
Assessing Cardano’s Network Stability Across Epochs 304–609
The network data illustrates Cardano's operational maturation over approximately four years (November 2021 to January 2026):

Live network data showing current epoch progress, slot leadership distribution, and block production activity across Cardano's validator network | Source: cexplorer.io
Transaction activity: Dropped from 1,566,974 to 108,630 transactions per epoch—a 93% decline, indicating significantly lower transaction throughput during epoch 609.
Block production: Decreased from 21,095 to 19,025 blocks per epoch, a ~10% reduction while maintaining consistent consensus operation.
Value transfer (Outputs): Remained relatively stable, declining only 1.6% from ₳41.12B to ₳40.47B despite the sharp reduction in transaction count.
Active stake: Fell from ₳23.85B to ₳21.40B, representing a ~10.3% decrease in ADA-denominated stake; the large decline in ADA price over the same period affects USD valuations but does not directly explain changes in staked ADA.
Viewed together, these changes point to a rebalancing in network activity rather than a disruption of core protocol operations, and can be interpreted as:
Network use vs network health: Even though fewer transactions were happening, the network continued producing blocks and moving similar amounts of value, showing Cardano is still running smoothly rather than struggling or slowing down.
How value moved: Outputs, which reflect the total value moving through the ledger, remained relatively stable, with activity appearing to shift toward fewer, larger transfers rather than many smaller ones.
Staking stability: While prices and transaction activity dropped sharply, the amount of ADA being staked fell only slightly, suggesting that many participants continued staking despite broader market changes.
This period demonstrates Cardano's ability to process consistent transaction loads while maintaining decentralized block production across its stake pool ecosystem.
Cardano Staking and Stake Pools: Delegation Without Custody
A defining feature of Cardano’s decentralization strategy is its stake pool system, in which independent operators run nodes capable of producing blocks and relaying transactions.
ADA holders can delegate their stake to a pool without transferring ownership of funds. Delegation influences a pool’s probability of being selected as slot leader and, in turn, earning rewards.
Neutral assessments typically note two realities at once:
Easy participation: The network supports thousands of stake pools, allowing everyday ADA holders to participate in staking without requiring technical expertise.
Residual concentration: At the same time, a larger share of stake often accumulates around well-known pools, including those operated by exchanges or established operators with strong reputations and consistent performance.

Cardano pool analytics | Source: cexplorer.io
Across the last 500 days, or the observed period in the Cardano pool analytics chart above, average stake pool characteristics remained broadly stable, with only modest changes in participation and stake distribution:
Delegator participation: The average number of delegators per pool remained broadly stable at around 620–630 delegators per pool, indicating consistent participation at the pool level without significant churn.
Stake per pool: Average stake per pool stayed largely flat at approximately ₳14.7–15.0 million per pool, suggesting no meaningful consolidation or fragmentation of stake across pools during this period.
Together, these stable averages indicate a mature staking environment in which neither rapid inflows nor widespread exits materially altered the typical structure of stake pools.
While the largest individual staking accounts may control tens of millions of ADA, this stake is often delegated across multiple stake pools, allowing block production to remain distributed even when ownership is uneven.
Smart contracts: Plutus, Scripts, and Practical Trade-offs
Plutus is Cardano’s native smart contract language. It is Turing-complete and based on Haskell, with smart contracts expressed as Haskell programs executed on the Cardano blockchain. The goal is to reduce ambiguity and improve reliability for high-stakes financial applications.
Like all smart contract platforms, Plutus involves design trade-offs between developer familiarity, tooling maturity, and formal verification capabilities.
Cardano Governance: Toward On-chain Decision-Making
Cardano's governance framework, developed under the Voltaire era, allows for protocol growth through community-driven decision-making without altering the underlying smart contract execution model.
Key governance elements:
Treasury funding: A portion of transaction fees and monetary expansion funds a community treasury, which stakeholders can allocate toward development projects, infrastructure improvements, and ecosystem growth through on-chain voting.
Proposal system: Protocol changes and funding requests are submitted as formal proposals (Cardano Improvement Proposals, or CIPs), which stakeholders can review, discuss, and vote on.
Stakeholder roles: Governance involves multiple participant types, ADA holders, stake pool operators, and constitutional committee members, each with defined responsibilities to balance influence and prevent centralization of decision-making power.
Backward compatibility: Governance changes are designed to preserve existing smart contracts and applications.
Measuring decentralization: what matters and what’s debated
Decentralization is often discussed with metrics like the number of validating entities, stake distribution, geographic dispersion, and measures such as the Nakamoto coefficient (how many entities would need to collude to control the network). Cardano frequently scores well on “number of pools” and presents a narrative of broad participation.
Skeptics respond that raw counts can be misleading if many pools are ultimately influenced by a smaller set of organizations, hosting providers, or coordinated operators. A neutral view is that decentralization is multi-dimensional:
Consensus decentralization: Who produces blocks, and how concentrated that power is.
Infrastructure decentralization: How diverse the hosting and networking stack is.
Client diversity: Multiple independent node implementations exist (reducing single-software risk).
Governance decentralization: Who actually votes, proposes, and shapes upgrades.
How Decentralized Is Cardano Compared to Other Blockchains?
When looking at the Nakamoto coefficient, larger numbers generally indicate more distributed control, while smaller numbers suggest that fewer entities would need to coordinate to influence the network. Cardano’s score (≈21) places the blockchain toward the higher end of decentralized major smart-contract platforms.
In simple terms, a score of 21 suggests that no small group controls block production, and that participation is spread across many independent operators through its stake pool and delegation model.

Nakamoto Coefficient by Network, a comparative measure of consensus decentralization | Source: nakaflow.io
Even so, this metric captures only one aspect of decentralization and should be considered alongside factors such as infrastructure diversity, governance participation, and software client diversity. Cardano compares to:
Solana (≈19): Solana’s score is slightly lower than Cardano’s 21, meaning that control is spread across fewer operators. While the network achieves high performance, it requires more powerful hardware, which raises the cost of participation and tends to concentrate validation among a smaller group.
Algorand (≈13): Algorand’s lower score indicates that consensus is more concentrated, with block production handled by a relatively small set of participants. Fewer entities are involved in producing blocks compared with Cardano.
Polkadot (≈178): Polkadot’s much higher score reflects a very wide distribution of consensus power, meaning many entities would need to coordinate to disrupt the Polkadot network. This comes with trade-offs, including greater operational complexity and more structured governance, rather than the delegation model used by Cardano.
Relative Coefficient standing: Across the full Nakamoto Coefficient list, Cardano sits above many major smart-contract networks but below a small number of outliers, placing Cardano in the upper-middle range, more decentralized than platforms with smaller validator sets, though not as extreme as architectures designed to maximize this single metric.
Some major networks, such as Ethereum (ETH) and Internet Computer (ICP), are omitted from this comparison because validator, staking, or governance structures make direct Nakamoto-style comparisons less informative without additional context.
Real-world positioning: strengths and critiques
Cardano’s position in the blockchain ecosystem is defined by a deliberate, research-driven philosophy that prioritizes correctness and long-term resilience. This approach has earned strong support from those who value security and sustainability, while also drawing criticism from observers focused on ecosystem momentum and real-world adoption.
Strengths:
Academic rigor: Cardano is built on peer-reviewed research, aiming to reduce systemic risk and improve protocol correctness.
Conservative engineering: Upgrades are introduced cautiously to preserve network stability and minimize unforeseen failures.
Security focus: The design emphasizes formal methods and layered validation to maximize resilience against attacks.
Energy efficiency: Cardano’s proof-of-stake model delivers low energy usage while maintaining decentralization.
Strong staking culture: High participation rates support network security and align incentives among holders.
Critiques:
Ecosystem size: Cardano trails leading competitors in developer activity, applications, and overall user adoption.
Delivery timelines: The methodical development process can result in slower feature rollouts.
Research-to-market gap: Translating theoretical advances into widely used applications has proven challenging.
Developer mindshare: Competing chains often offer more mature tooling, documentation, and immediate economic opportunities.
Execution risk: Long-term success depends on governance effectiveness and sustained ability to attract builders and liquidity.
Conclusion
Cardano is best understood as a proof-of-stake blockchain that treats decentralization as an incentive and governance challenge as much as a technical one. Its protocol choices, including the Ouroboros consensus mechanism, stake pool delegation model, smart contract design, and governance framework initiatives, aim to preserve security and openness while scaling toward real-world use.
FAQ
Disclaimer
The information provided in this article is for informational purposes only. It is not intended to be, nor should it be construed as, financial advice. We do not make any warranties regarding the completeness, reliability, or accuracy of this information. All investments involve risk, and past performance does not guarantee future results. We recommend consulting a financial advisor before making any investment decisions.












